Stronger Cyber Defense with Advanced CISO-Level Protection

Internet Operations Management Made Simple

Expert Internet Operations Management delivers asset inventory, Shadow IT exposure control, Continuous Exposure Management and Cyber Exposure oversight for secure growth.
Internet Operations Management
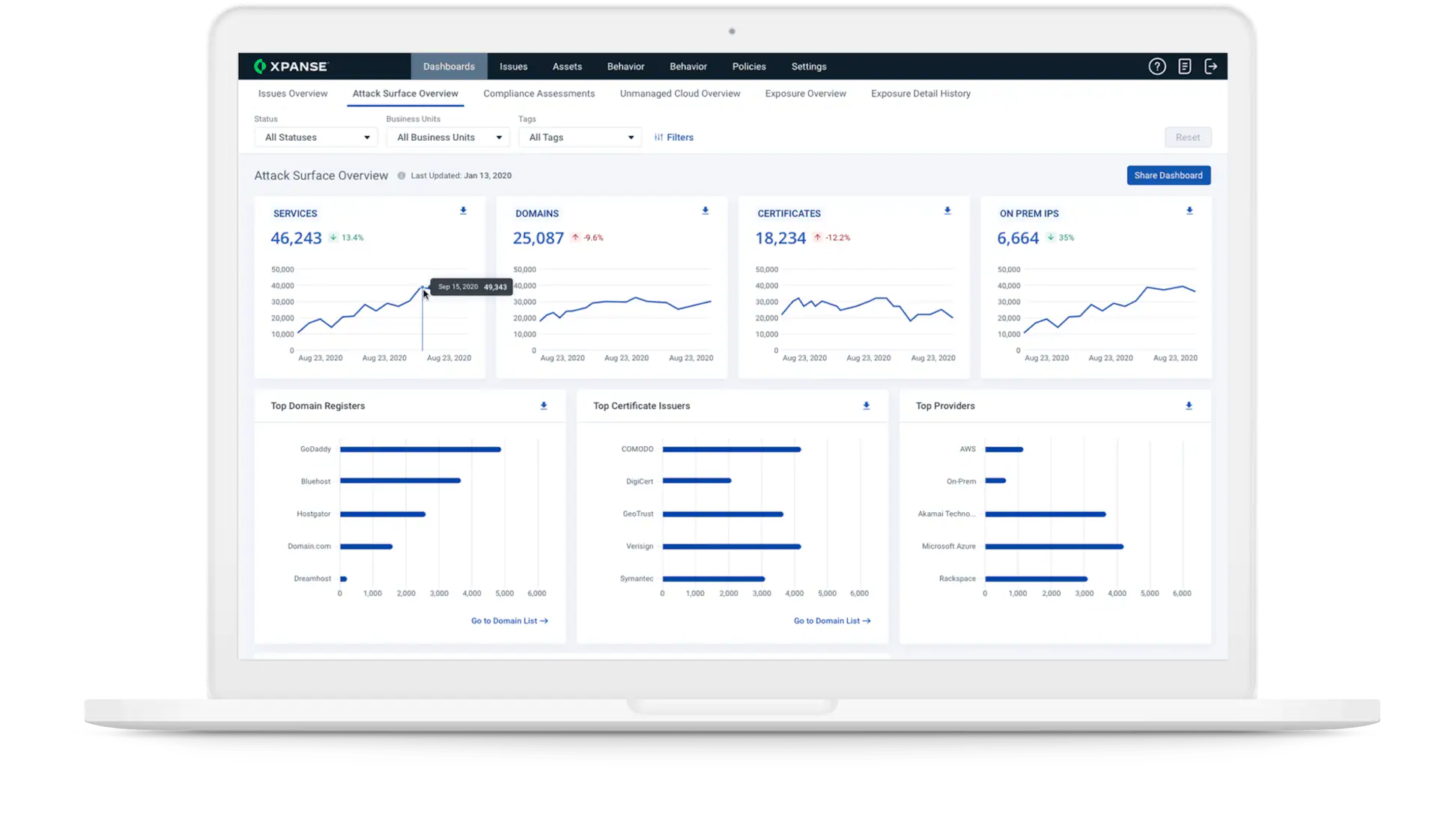
asset-inventory-overview

Comprehensive Digital Asset / Footprint Inventory

Continuous asset inventory creates a dependable system of record for internet-facing digital assets, Shadow IT and legacy infrastructure across remote and hybrid environments.

Highlights:

  • Discovery: Automatically find domains, IPs, cloud buckets, and unmanaged SaaS
  • Validation: Match scanning data to your asset register
  • Inventory: Maintain updated network and cloud listings

Unified Exposure Controls with CEM & Cyber Exposure Management

Proactive Continuous Exposure Management and Cyber Exposure Management workflows help you prioritise remediation, reduce dwell time, and close actionable gaps without manual effort.


Highlights:

  • Risk scoring tailored to business criticality
  • Real‑time alerts for Shadow IT and exposed assets
  • Automated workflows for patching, response, and audit
exposure-management-action

Key Capabilities

What our Internet Operations Management offers

Continuous asset discovery

Actively maps internet assets, including rogue SaaS, unmanaged subdomains, APIs and certificates, to eliminate blind spots.

Detects unsanctioned applications, personal devices and cloud services in use beyond IT purview.

Provides granular, real-time views of all digital assets to support risk assessments and audits.

Continuous Exposure Management (CEM)

Monitors exposures as they emerge, simulates attack paths and prioritises remediation continuously.

Tracks exposure over time, measures remediation impact and aligns security workstreams to business outcomes.

Our Solution Highlights

Our Internet Operations Management toolbox

Minimize Risks, Maximize Efficiency

Minimize Risks, Maximize Efficiency

Service Levels

Pick the right Internet Operations Management plan

Starter

Basic digital asset inventory with weekly scans, asset mapping, and Shadow IT exposure detection for small to medium deployments.

Professional

Includes dashboard reporting, automated alerts and CEM workflows. Prioritises assets based on business impact and external risk.

Enterprise

Full exposure control with cyber exposure benchmarking, remediation orchestration and periodic threat path simulations.

Why Netmate’s Internet Operations Management is Trusted

Complete Visibility

See every external asset and exposure point in one unified view.

Automated Workflows

Reduce manual tasks with smart remediation and alerting routines.

Risk‑Prioritisation

Align exposure to business value and risk allowance.

Insightful Reporting

dashboards and compliance outputs for executives and audit teams.

Need Help? Talk to Our Experts

Netmate Information Technology delivers trusted expertise and tailored support to help your business stay secure, connected, and future-ready.

Frequently Asked Questions (FAQs)

What is Internet Operations Management and how is it different from traditional security monitoring?

Internet Operations Management connects global scanning, asset‑inventory, exposure scoring and threat insight into a single view. It goes beyond periodic scans by continuously discovering internet‑facing assets and infections. Standard tools often do one or two tasks; IOM handles exposure end‑to‑end.

Shadow IT Exposure Management identifies unsanctioned hardware, SaaS, and cloud apps. By feeding these into the Internet Operations Management system, you reduce hidden risk and bring unmanaged assets into governance.

A thorough Digital Asset Inventory lets you track what is exposed, who owns it, and whether it’s covered by policy. It’s the foundation for continuous risk assessment and audit-readiness.

Continuous Exposure Management (CEM) aggregates vuln‑scans, config flags and real‑time intel to assess exposure dynamically, while Cyber Exposure Management provides trend dashboards, risk financing visibility and compliance tracking.

Yes our Internet Operations Management solution is agentless. It gathers exposure signals from the internet, cloud APIs and network interfaces, then triggers actions within ticketing systems or orchestration platforms.